» » » Графічні панелі серії іТР Autonics

Графічні панелі серії іТР Autonics

RSS

01.10.2025

Графічні панелі Autonics серії iTP відрізняються високою швидкістю обробки даних завдяки чотириядерному процесору, різним розмірам дисплеїв та моделям Gateway. Серія iTP Autonics підтримує різні комунікаційні інтерфейси (WiFi, послідовний порт, Ethernet та USB) для зручності користувача.

Основні властивості

  • Програмне забезпечення для редагування екрана SCADAMaster-Designer
    • інтуїтивно зрозумілий та зручний графічний інтерфейс користувача
    • бібліотека з тисячами зображень у форматі SVG
  • Чотириядерний процесор, 4 ГБ пам'яті
  • Різні розміри дисплея та моделі шлюзу
  • Інтерфейси: Ethernet, послідовний, USB, SD-карта, Wi-Fi
  • Підтримка систем керування базами даних: MS SQL Server, MySQL, MariaDB, Oracle, PostgreSQL
  • Ступінь захисту: IP66 (модель зі шлюзом не враховується)
 Висока ефективність

Спеціалізоване програмне забезпечення

Компактна конструкція

Зручний інтерфейс

Висока стійкість до навколишнього середовища

Бібліотека зображень SVG

Висока стійкість до навколишнього середовища

Чотириядерний процесор

Висока стійкість до навколишнього середовища

Різні розміри

Висока стійкість до навколишнього середовища

Модель шлюзу

ПЗ SCADAMaster-Designer

Спеціалізоване програмне забезпечення для редагування екранів SCADAMaster-Designer забезпечує інтуїтивно зрозумілий та зручний графічний інтерфейс, який користувачі можуть легко використовувати завдяки модульній панелі та простому налаштуванню екрана. Бібліотека зображень у форматі SVG (масштабована векторна графіка) включає різні промислові об'єкти, щоб користувачі могли створювати візуалізації технологічних процесів з елементами, подібними до реальних об'єктів.

Модельний ряд

Серія iTP пропонує моделі з дисплеями розміром 8,4 / 10,4 / 12,1 / 15 дюймів та моделі Gateway без дисплеїв, які виконують роль шлюза у промисловій мережі.

Модель з дисплеєм (дисплей+процесор)

Модель з шлюзом (процесор)

Автономне використання моделей шлюзів

Шлюзи дозволяють передавати дані в режимі реального часу між обладнанням у невеликих системах або встановлювати з'єднання між певними пристроями без необхідності використання окремих серверів чи складного програмного забезпечення. Це забезпечує економію коштів та зручність з точки зору обслуговування.

Функція VNC

Серія графічних панелей iTP забезпечує функцію VNC (віртуальні мережеві обчислення) для моніторингу та керування з мобільного пристрою або ПК.




Різні інтерфейси

Графічні панелі iTP підтримують різні комунікаційні інтерфейси, включаючи 2 послідовних порти, 2 порти USB (2.0/3.0), 2 порти Ethernet, Wi-Fi (2.4G, з підтримкою антени) та SD-карту на 256 ГБ (SDXC, SDHC) для максимальної зручності використання із зовнішніми пристроями залежно від середовища користувача.

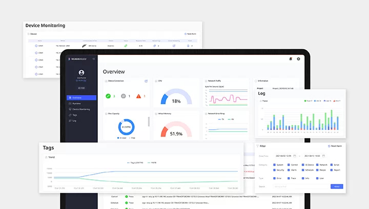
Функція веб-інструменту

Під час відтворення анімації користувачі можуть отримати доступ до серії iTP Autonics через Інтернет, щоб перевірити стан процесора та мережі, підключення пристрою, обсяг пам'яті та оперативної пам'яті, записи журналів тощо. Користувачі можуть контролювати пристрої, налаштовувати обладнання за допомогою функції веб-інструменту.

Легке встановлення

Панелі можна встановлювати у горизонтальному або вертикальному положенні, щоб найкращим чином вписати їх у робоче середовище.

Ступінь захисту IP66

Ступінь захисту IP66 дозволяє безпечно використовувати пристрої в середовищах з пилом або водою.

Документація